放样的投影法
根据建筑物的对应控制点,投影建筑物的轮廓线。具体作法如图4-159所示。将仪器设置在A2,后视A"2,投影A2A"2方向线,将仪器移至A3,后视A"3,定出A3A"3方向线。用同样方法在B2B3控制点上定出B2B"2,B3B"3方向线,此方向线的交点即为建筑物的四个角点,然后按设计图纸用钢尺或皮尺定出其开挖基坑的边界线。

建筑物放样示意
放样的主轴线法
建筑方格网一般都确定一条或两条主轴线。主轴线的形式有L字形、T字形或十字形等布置形式。这些主轴线是作为建筑物施工的主要控制依据。因此,当建筑物放样时,按照建筑物柱列线或轮廓线与主轴线的关系,在建筑场地上定出主轴线后,然后根据主轴线逐一定出建筑物的轮廓线。
放样的极坐标法
由于建筑物的造型格式从单一的方形向S形、扇面形、圆筒形、多面体形等复杂的几何图形发展,这样对建筑物的放样定位带来了一定的复杂性,极坐标法是比较灵活的放样定位方法。具体做法是,首先将设计要素如轮廓坐标,曲线半径、圆心坐标等与施工控制网点的关系,计算其方向角及边长,在工作控制点上按其计算所得的方向角和边长,逐一测定点位。将所有建筑物的轮廓点位定出后,再行检查是否满足设计要求。
总之,根据施工场地的具体条件和建筑物几何图形的繁简情况,测量人员可选择最合适的工作方法进行放样定位。
建筑物基础上的平面控制
由外部控制点(或施工控制点)向基础表面引测。如果采用流水作业法施工,当第一层的柱子立好后,马上开始砌筑墙壁时,标桩与基础之间的通视很快就会阻断。由于高层建筑的基础尺寸较大,因而就不得不在高层建筑基础表面上做出许多要求精确测定的轴线。而所有这一切都要求在基础上直接标定起算轴线标志。使定线工作转向基础表面,以便在其表面上测出平面控制点。建立这种控制点时,可将建筑物对称轴线作为起算轴线,如果基础面上有了平面控制点,那就能完全保证在规定的精度范围内进行精密定线工作。
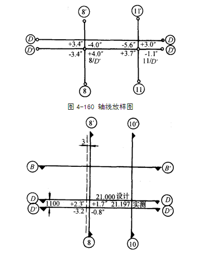
图4-160所示为某一高层层面轴线投点图,根据施工控制轴线8、11、D主要轴线,仪器架设在⑧,后视8"投点,架在D"后视D"投点,此交点为8/D"。以同样方法交出11/D",此两个主要轴线点定出后,必须再进行检查,看测出之交角是否满足精度要求18010和906,再用精密丈量的方法求得实际定出的距离,再与设计距离比较是否满足精度要求,如果超限则必须重测。精度要求由设计部门提出或甲方提出,一般规定基础面上的距离误差在5mm以内。当高层建筑施工到一定高度后,地面控制点无法直接投线时,则可利用事先在做施工控制网投至远方高处红三角标志作为控制。图4-161所示为某高层建筑施工到8层时用远方高处的红三角,用串线的方法定出8层基础面的控制点。

层底板的轴线投放
串线法是利用三点成一直线的原理。如图4-161若测定8轴线,将仪器安置在8/D"处(目估),将望远镜照准8红三角,倒转望远镜测出8"红三角的偏差值,松动仪器中心螺栓,移动仪器大约偏差值的1/2,再照准8目标、固定度盘,倒转望远镜照准8"目标。这样往返测量多次,使仪器中心严格归化到8轴线上,最后测定8轴线的直线角是否满足18010。如测角已满足18010,即仪器中心已置于8轴线上,可以在建筑面上投放轴线。
总之,高层建筑施工时在基础面上放样,要根据实际情况采取切实可行的方法进行,但必须经过校对和复核,以确保无误。