1.楼层框架梁上下通长筋计算
(1)两端端支座均为直锚,见图4-30。

图4-30 纵筋在端支座直锚
上、下部通长筋长度=通跨净长ln+左max(laE,0.5hc+5d)+右max(laE,0.5hc+5d)
(4-117)
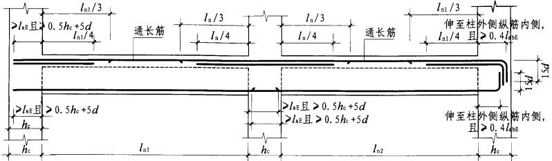
(2)两端端支座均为弯锚,见图4-31。

图4-31 纵筋在端支座弯锚构造
上、下部通长筋长度=梁长-2times;保护层厚度+15d左+15d右
(4-118)
(3)端支座一端直锚一端弯锚,见图4-32。

图4-32 纵筋在端支座直锚和弯锚构造
上、下部通长筋长度=通跨净长ln+左max(laE,0.5hc+5d)+右hc-保护层厚度+15d
(4-119)
2.框架梁下部非通长筋计算
(1)两端端支座均为直锚
边跨下部非通长筋长度=净长ln1+左max(laE,0.5hc+5d)+右max(laE,0.5hc+5d)
(4-120)
中间跨下部非通长筋长度净长ln2+左max(laE,0.5hc+5d)+右max(laE,0.5hc+5d)
(4-121)
(2)两端端支座均为弯锚
边跨下部非通长筋长度=净长ln1+左hc-保护层厚度+右max(laE,0.5hc+5d)
(4-122)
中间跨下部非通长筋长度净长ln2+左max(laE,0.5hc+5d)+右max(laE,0.5hc+5d)
(4-123)
3.框架梁下部纵筋不伸入支座计算
当梁(不包括框支梁)下部纵筋不全部伸入支座时,不伸入支座的梁下部纵筋截断点距支座边的距离,统一取为0.1lni(lni为本跨梁的净跨值),如图4-33所示。

图4-33 不伸入支座的梁下部纵向钢筋断点位置
框架梁下部纵筋不伸入支座长度=净跨长ln-0.1times;2净跨长ln=0.8净跨长ln
(4-124)
4.楼层框架梁端支座负筋计算
(1)当端支座截面满足直线锚固长度时:
端支座第一排负筋长度=净长Ln1 / 3+左max[laE,(0.5hc+5d)]
(4-125)
端支座第二排负筋长度=净长Ln1 / 4+左max[laE,(0.5hc+5d)]
(4-126)
(2)当端支座截面不能满足直线锚固长度时:
端支座第一排负筋长度=净长Ln1 / 3+左hc-保护层厚度+15d
(4-127)
端支座第二排负筋长度=净长Ln1/ 4+左hc-保护层厚度+15d
(4-128)
5.楼层框架梁中间支座负筋计算
中间支座第一排负筋长度=2max(Ln1 / 3 , Ln2 / 3)+hc
(4-129)
中间支座第二排负筋长度=2max(Ln1 /4 , Ln2 / 4)+hc
(4-130)
6.楼层框架梁架立筋计算
连接框架梁第一排支座负筋的钢筋叫架立筋。架立筋主要起固定梁中间箍筋的作用,如图4-34、图4-35所示。

图4-34 梁首跨架立筋示例图
首尾跨架立筋长度=ln1-ln1 /3- max(Ln1 Ln2) / 3+150 2
(4-131)

图4-35 梁中间跨架立筋示例图
中间跨架立筋长度=ln2-max(Ln1` Ln2) / 3-max(Ln2` Ln3) / 3+150 2
(4-132)
7.框架梁侧面纵筋计算
梁侧面纵筋分构造纵筋和抗扭纵筋。
(1)框架梁侧面构造纵筋计算 如图4-36所示。

图4-36 梁侧面构造纵筋截面图
1)当梁净高hw大于等于450mm时,在梁的两个侧面沿高度配置纵向构造钢筋;纵向构造钢筋间距ale;200mm。
2)当梁宽小于等于350mm时,拉筋直径为6mm;当梁宽>350mm时,拉筋直径为8mm。拉筋间距为非加密间距的两倍。当设有多排拉筋时,上下两排拉筋竖向错开设置。
梁侧面构造纵筋长度按图4-37进行计算。

图4-37 梁侧面构造纵筋示例图
梁侧面构造纵筋=ln+15d 2
(4-133)
(2)框架梁侧面抗扭纵筋计算 梁侧面抗扭钢筋的计算方法分两种情况,即直锚情况和弯锚情况。
1)当端支座足够大时,梁侧面抗扭纵向钢筋直锚在端支座里,如图4-38所示。

图4-38 梁侧面抗扭纵筋示例图(直锚情况)
梁侧面抗扭纵向钢筋长度=通跨净长ln+左右锚入支座内长度max(laE,0.5hc+5d)
(4-134)
2)当支座不能满足直锚长度时,必须弯锚,如图4-39所示。

图4-39 梁侧面抗扭纵筋示例图(弯锚情况)
梁侧面抗扭纵向钢筋长度=通跨净长ln+左右锚入支座内长度max(0.4laE+15d,支座宽-保护层
+弯折15d)
(4-135)
(3)侧面纵筋的拉筋计算 有侧面纵筋一定有拉筋,拉筋配置如图4-40所示。

图4-40 梁侧面纵筋的拉筋示例图
1)当拉筋同时勾住主筋和箍筋时:
拉筋长度=(梁宽b-保护层 ;2)+2d+1.9d 2+max(10d,75mm) 2
(4-136)
2)当拉筋只勾住主筋时:
拉筋长度=(梁宽b-保护层 ;2)+1.9d 2+max(10d,75mm) ;2
(4-137)
(4)侧面纵筋的拉筋根数 拉筋根数配置如图4-41所示。

图4-41 梁侧面纵筋的拉筋计算图
(拉筋间距为非加密区间距的2倍)
拉筋根数=(ln-50*2)/ 非加密区间距的2倍+1
(4-138)