为了学习基本制冷系统,我们可以将其简化为一个简单的系统,如下。

现在,我们将上述简单系统中的部件换成实际部件: 一台压缩机、一个冷凝器、一个毛细管 和 一个蒸发器。 如下图,这就接近于真实的制冷系统了。

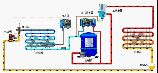
2制冷系统膨胀阀
热力膨胀阀能控制液态制冷剂从冷凝器注入蒸发器。
膨胀阀能让蒸发器出口处的过热度保持在一定水平, 防止液态制冷剂离开蒸发器进入压缩机。一旦液态制冷剂进入压缩机,便会发生液击。必须防止这种状况 发生,以免压缩机损坏。
Pb-感温包压力
Pe-蒸发压力
Ps-弹簧压力
Pb = Ps+Pe, 膜片不移动。
当感温包压力上升,导致 PbPs+Pe 时,膜片向下移动,阀门打开,更多制冷剂流入蒸发器。
当感温包压力下降,导致 PbPs+Pe 时,膜片向上移动,阀门关闭,流入蒸发器的制冷剂减少。

3制冷系统储液器
在高压条件下,压缩后的制冷剂蒸气在冷凝器中凝结为液体制冷剂。离开冷凝器后,液体流经储液器。
储液器主要有两个功能。
1、储液器对负荷变化造成的冷凝器液位变化进行补偿。
当膨胀阀打开/关闭时,冷凝器的液位会发生改变,若储液器中没有额外的制冷剂,膨胀阀前端的液体量就可能不足,致使膨胀阀无法正常工作,造成整个系统变得不稳定。
2、储液器还作为一个额外的容器,帮助液态制冷剂与制冷剂蒸气分离,确保离开储液器的是纯液态制冷剂。

4制冷系统电磁阀
电磁阀是一种利用电磁力的阀门。
它是一种开/关阀,根据通断电情况控制制冷剂的流动。
电磁阀大致可分为两类。
直动式电磁阀阀线圈通电时,电磁阀直接打开/关闭阀口。
伺服式电磁阀通电或断电时,阀门打开引导阀口,让主阀口根据膜片/活塞的压差逐渐开(取决于阀门是 NC 还是 NO),

这两种电磁阀又各自分为:
NC(常闭型)不通电时限制制冷剂流动(平常关闭),
阀线圈通电时允许制冷剂流动。

NO(常开型)不通电时允许制冷剂流动(平常打开),阀线圈通电时限制制冷剂流动。

工作原理
冷藏室温度上升时,感温包压力上升到设定值,电源端子 1 和 4 接通,从而打开电磁阀,允许制冷剂流入蒸发器。温度下降时, 感温包内的压力下降到设定值。端子 1 和 4 断开,子 1 和 2 接通。电磁阀断电并关闭,因而限制制冷剂流向蒸发器,使冷藏室温度上升。

5制冷系统压力控制器
若电磁阀阻止制冷剂流向蒸发器,而压缩机仍在运转,这时会发生什么情况?进气压力下降。为此我们需要停止压缩机,以便控 制系统压力,防止进气压力降到标定压力之下。
此外,若由于冷凝器太脏或风扇故障导致冷凝压力升得过高,也必须停止压缩机, 以防压缩机超出工作范围。

原理以及功能
压力控制器能防止进气压力(蒸发器压力)过低或排气压力(冷 凝器压力)过高,以此控制和保护系统。
压力控制器主要有两个功能:
1、保护(或安全)功能: 限制压力,系统压力过低或过高时切 断电源。
2、控制功能: 压缩机循环、风扇循环和排空。
常见的压力控制器有两种: 单压控制器:双压控制器:


压缩机高低压保护
压缩机常常需要保护,以防止冷凝压力过高或者进气压力过低。
实现的方法是使用两个单压开关或者一个双压开关。开关有多种 电气接触类型。这里看到的是一个简单的类型。高压和低压开关组合在一个壳体内。
两个球体作用于两者之间的装置。若压力达 到高设定值,开关将打开触点A 和 C。若压力落到低设定值以下,开关也会打开触点 A 和 C。

6制冷系统油分离器
压缩机排放的制冷剂热气将带走压缩机内的油。有时候量太大,带走的油不再回到压缩机。
为了防止这种状况,我们用油分离器将制冷剂中的油分离出来,使之回到压缩机。

油分离器的作用:
1、油分离器的作用是将热气中的油分离出来,并通过自带的控制 装置让油回到压缩机的集油槽。
2、油分离器可防止油量不足,对压缩机具有保护作用。
3、油分离器可防止油积聚在碍事之处并降低效率,因而对制冷系 统具有保护作用。
油分离器的功能
1、 把油从排放的制冷剂气体中分离出来。
2、过滤器可防止油逸入制冷系统。
3、 将油收集到分离器底部。
4、油位升高时,浮子打开一个针阀,让油回到压缩机集油槽。
5、油位下降时,浮子向下移动并关闭针阀。

7制冷系统干燥过滤器
作用:
制冷系统内可能存在其他异物,例如水、金属氧化物和污垢,它们会降低系统的工作效率或者令系统停止工作。
我们用干燥过滤器清除制冷剂中的这些异物,确保系统更有效地工作。
干燥过滤器的作用是防止制冷系统吸入有害物质。
干燥过滤器可以清除制冷剂中的水分,从而防止膨胀阀 的流口上结冰。
它还能清除其他固体污染物、腐蚀物和酸。
干燥过滤器能清除异物颗粒,最大限度防止系统中发生 化学反应。

8制冷系统视液镜
现在,我们将安装一个视液镜,其作用是观察制冷剂的液位,检测系统中干燥过滤器后端是否存在水汽。
1、视液镜能检测制冷剂中存在的水汽,它通常安装在干燥过滤器的后端。
2、视液镜内的颜色指示器能显示水汽含量。
绿色 制冷剂中不含会带来危险的水汽。
黄色 膨胀阀前端的液体管路中水汽含量太高。
若透过视液镜见到气泡,说明存在下列情况。
1. 干燥过滤器的压降太高,可能是阻塞所致。
2. 过冷度不足。
3. 整个系统的制冷剂不足。

9制冷系统截止阀/球阀
目的:
进行系统诊断时,如何隔离部件/控制器?
必须先关闭制冷回路,然后才能隔离部件。我们用截止阀或球阀来达到这个目的。
作用:
手动开关双向截止阀,用于制冷系统的液体、进气和热气管路。
其作用是关闭制冷回路,以便诊断系统和更换部件。
它们能隔离制冷系统的部件,以便进行维修、诊断和测量。

10制冷系统压力调节器
压力调节器的作用是控制系统的压力水平,使系统在各种条件下更有效地工作。
压力调节器有三种,第一种是蒸发器压力调节器。它能将蒸发压力控制在预定水平,即便环境/系统条件发生变化。

蒸发压力调节器的主要作用是保持蒸发器内部压力恒定;因此,它会根据蒸发器的负载情况打开和关闭。
调节器出口端的压力变化不会影响开合度,因为压力调节器配有 一个均衡波纹管(波纹管和阀座的面积相等)。
蒸发压力调节器有一个压力表接口,用于设定所需的蒸发压力
11制冷系统冷凝压力控制系统

冷凝压力调节器通常搭配压差阀一起使用,用于风冷式冷凝器,调节冷凝器压力。
当冷凝器压力阀关闭,产生大于 1.4 bar 的压降时, 压差阀将开始打开,以保持足够高的储液器压力。压力控制器控制冷凝器风扇的开/关。
一、工作原理与过程:
冷凝器压力控制系统由一个压力调节器和一个压差阀组成。
冷凝器压力调节器能控制冷凝器压力,使冷凝压力维持在一定水 平即使周围气温较低的时候。这是为了让热力膨胀阀保持必 要的(最低)压差。
冷凝器的内部压力上升时,阀门打开,压力释放,冷凝器内部压 力下降,直到阀门在弹簧压力下关闭。
当冷凝压力过低,导致进气压力过低时,冷凝器压力调节系统可 以防止低压压力控制器切断电源。
在环境温度变化剧烈的地区,该系统可以解决许多冷凝器控制问 题,因为它能抑制压力变化,从而防止问题产生。

二、压差阀
压差阀用在排气管路与储液器之间的热气管路中,目的是将储液 器压力维持在一定水平。
在内部弹簧力作用下,阀门在压差达到 1.4 bar 时开始打开,达 到 3 bar 时完全打开。阀门的压差越大,其开合度也越大。

三、如何工作?
现在我们来看看冷凝压力控制系统是如何工作的。若环境温度下降 ,冷凝器压力也会随着下降。
然后:
1. 压力控制器关闭风扇,让冷凝器压力逐渐升高。
如果这还不够,
2. 冷凝器压力调节器开始关闭。
随着冷凝器压力开始回升,储液器压力很可能因为其中的液体流向 蒸发器而下降。
3. 凝器压力调节器接近关闭或完全关闭,热气排气管路与储液 器的压差达到 1.4 bar,压差阀(NRD)开始打开,以提高储液器 的压力。

12制冷系统自动控制总结
自动化的主要目的是优化制冷系统的性能,方法包括:
用膨胀阀控制液态制冷剂注入蒸发器。
用储液器补偿冷凝器的液位变化。
用电磁阀控制液体向蒸发器流动
用安全装置保护系统,防止压力过低或过高。
用油分离器最大限度防止油进入系统。
用干燥过滤器防止系统内的水汽和污染物造成破坏。
用视液镜防止系统的制冷剂灌注过量或不足,同时检查制冷剂状况。
用截止阀或球阀最大限度缩短维修时间。
用压力调节器维持低压端和高压端的系统温度及压力。
用膨胀阀、油分离器和冷凝压力控制器提高系统效率。