
安装步骤:
1、机组的定位,确定机组摆放位置,主要考虑楼面的承重,机组的进出风的影响。
2、基础制作 ,可以采用水泥或槽钢,基础必须在楼面的承重梁上。
3、摆放调整,确保机组摆放平稳,机组与基础之间采用减震橡胶垫。
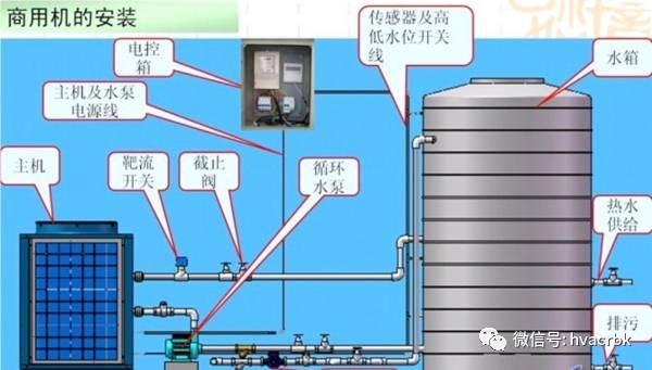
4、水路系统的连接,主要是主机与水箱之间的水泵、阀类、过滤器等连接。
5、电气连接,主机电源线、水泵、电磁阀、水温传感器、压力开关、靶流开关等按接线图要求进行电气连接。
6、水路试压,检测管路连接有无漏水现象
7、机器试运行,开机前,机组必须接地,采用兆欧表对机器机型绝缘性能检查。检查无问题,开机运行。采用万用表钳流表对机器的运行电流电压等参数进行检查。
8、管道保温,采用橡塑保温材料进行保温,外表面采用铝皮或薄镀锌钢板进行固定。

家用机安装示意:
整体机即冷凝器和水泵等全部集成在主机内,用户安装时只要将主机进出水管和水箱进行连接即可
分体机即冷凝器铜管在水箱内部,用户安装时不仅要将进出水管和水箱进行连接还需要将冷媒进出管道与水箱进行连接。

安装注意事项:

(一)主机的安装
1、热泵主机的安装与空调器室外机安装要求相同。可安装在外墙、屋顶、阳台、 地面上。出风口应避开迎风方向。
2、主机与储水箱之间距离不得大于5米,标准配置为3米。
3、主机与四周墙壁或其它遮挡物之间距离不能太小。
4、如果装防雨棚保护主机以防止风吹日晒,则应注意保证主机换热器的吸热散热不受阻碍。
5、主机应安装在基础坚实的地方,并确保直立安装,并用地脚螺栓固定。
6、显示面板不要安装在浴室,以免因潮湿影响正常工作。
(二)贮水箱的安装
1、贮水箱可随热泵室外机安装在室外,如阳台、屋顶、地面,亦可安装在室内。贮水箱必须坐地式安装,安装场合基础坚实,必须承受到500kg的重量,不可挂在墙壁上。
2、贮水箱附近,以及自来水管和热水管的接口上装有阀门。
3、水箱热水出口的安全阀卸压口有滴水是卸压现象,起保护作用,接一根排水软管就行。
(三)水路连接
1、将出水接口用PP-R管按图与贮水箱相接,并用生料带密封。
2、将止回阀的一端与自来水管相连,另一端与贮水箱进水口接管相连。
3、注满水:打开自来水进水阀,打开热水管中出水龙头。开始注水,直至出水龙头有水溢出时方为注满,关闭出水龙头。贮水检漏,确保不漏水即可。注意:第一次使用,插电源前必须确保贮水箱中水已注满。
(四)制热管连接
1、在贮水箱与热泵主机之间的墙上钻一个Ф70的管道孔,孔应稍微向外侧倾斜。将连接管及一定长度的电缆用塑料扎带包扎好,穿过打好的管道孔,两边套上穿墙管护套。
2、取掉水箱粗细连接管上的封头盖帽,分别将粗细连接管拧到贮水箱粗细连接管上的接头上,用扳手用力拧紧。
3、拧下主机高压阀和低压阀的粗细连接管口的封头盖帽,将粗细连接管的另一端拧到水箱的工质进口,工质出口的粗细连接管的管口上,用扳手用力拧紧(注:粗管连接三通阀与水箱的上接头)。注意:尽量不要弯曲铜管,即使扭曲也不要使铜管折瘪或折裂。
(五)管路排气
1、从低压阀和高压阀的调节口上拆下盖帽。
2、将真空泵接口接到注氟口。
3、确保真空度合格,抽空时间不少于20分钟。如果不便抽空,可以使用R22制冷剂外排空,并检漏。
4、用内六扳手沿逆时针方向转动低压阀和高压阀的阀芯至完全打开。重新盖好所有盖帽,并拧紧。
5、 检漏:用肥皂水检查各管子连接处及各盖帽口,是否有泄漏,若有,须用扳手拧紧至不漏,绝对不允许有泄漏现象。
注意:空气进入系统会引起压缩机工作不正常。
(六)电器的连接
1、所配插座必须可靠接地。
2、所配电源插座容量应符合主机的电流功率要求。
3、机组电源插座周边不要安放其他用电设备,以免影起漏电保护插头跳闸。 注意:电源插座必须可靠接地。
4、将水温传感器探头装进水箱中部的探头管内,并加以固定。
总之分体机的安装是比较复杂的,一般的安装人员是不能胜任的,推荐安装人员需有相当的空调安装经验。
下面是整体机的安装:


空气源热泵热水机组安装典型案例分析
一、管道及附件:横平竖直,减少水阻。


管道材料的选择

水管保温及防腐


压力表减振、连接水管减振

二、水箱及附件:水箱传感器盲管安装

水位开关固定安装

三、主机安装:保持外机通风良好

四、水泵安装:防雨及减振

五、电气安装:电控箱做好防水、接线规范

强电弱电分开走线

零线接错导致跳闸

水泵控制信号

六、水质要求:水质差地下水
