建筑工程钢筋代换计算实例
[例1] 今有一块6m宽的现浇混凝土楼板,原设计的底部纵向受力钢筋采用HPB235级12钢筋@120mm,共计50根。现拟改用HRB335级12钢筋,求所需12钢筋根数及其间距。
[解]本题属于直径相同、强度等级不同的钢筋代换,采用公式(9-13)计算:
n2=50210/300=35根,间距=12050/35=171.4取170mm

[解] 本题属于直径不同、强度等级不同的钢筋代换,采用公式(9-11)计算:
=5.81根,取6根。
一排布置,增大了代换钢筋的合力点至构件截面受压边缘的距离h0,有利于提高构件的承载力。
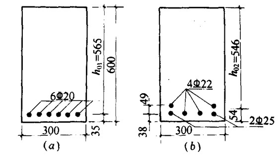
[例3] 已知梁的截面面积尺寸如图9-57a所示,采用C20混凝土制作,原设计的纵向受力钢筋采用HRB400级20钢筋,共计6根,单排布置,中间4根分别在二处弯起。现拟改用HRB335级22钢筋,求所需钢筋根数及其布置。

图9-57 矩形梁钢筋代换
(a)原设计钢筋;(b)代换钢筋
